Cyberattacks continue to escalate, becoming increasingly sophisticated, persistent, and damaging. Adversaries now target both networks and applications, impacting business resilience, availability, and compliance. Meanwhile, enterprises are deploying multi-access and multi-cloud applications, making it more complex to optimize performance and cost. This need to minimize costs while maximizing protection and performance requires best-of-breed security and network analytics.
Radware and Kentik have joined forces to combine industry-leading solutions to ensure consistently high quality of experience (QoE) while protecting the network infrastructure and applications from cyberattacks. Kentik’s network observability and Radware’s distributed denial of service (DDoS) protection provide unparalleled visibility and granular attack detection for accelerated threat management and risk mitigation.

Kentik leverages advanced analytics and machine learning to accurately detect anomalies, identify trends, and provide predictive insights. These capabilities enable the proactive management of network performance and security.
Orchestration enables mitigation to be coordinated and optimized across on-prem and cloud-based mitigation assets. The combined solution collects inputs from multiple detection elements and aggregates, correlates, and analyzes the data to provide optimum protection.
The joint solution offers a unified platform for monitoring and managing network traffic as well as detecting and mitigating attacks. Leveraging big data analytics and data enhancement, the platform provides unequaled insights into network traffic and full visibility into every network and all network flow data.
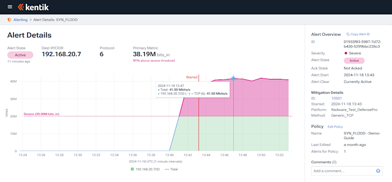
Kentik ingests a wide variety of network data – including NetFlow, sFlow, IPFIX, SNMP, BGP, and logs – from multiple devices and services at scale and stores the information in a unified data store to enable granular forensic analysis. Kentik’s unlimited access to raw flow records, coupled with a powerful analytics portal, allows users to visualize, analyze, and take rapid action to mitigate threats.

Integration with Radware’s industry-leading DDoS protection platform allows organizations to enhance business resilience and maintain availability, even when under attack. Whether deployed in-line, out-of-path, or in the cloud, the solution enables deep forensic analysis of all network traffic and takes decisive action when anomalies are detected.
The joint solution inspects network and application traffic, detecting and mitigating DDoS attacks in real time. Inline deployments provide single packet, real-time protection including TLS, DNS, anti-scanning, out-of-state, RFC compliance, and other security vulnerabilities. The ability to quickly identify and remove malicious traffic allows organizations to maintain availability under attack, enhance resilience, and comply with service level agreements (SLAs) and emerging cybersecurity regulations.



