Secure networks with actionable views of inbound, outbound, and denied traffic.
Boost productivity with easy tracking and filtering of denied traffic, enriched with policy metadata.
See traffic, enriched with deep business and security context, flowing across networks and multi-cloud accounts.
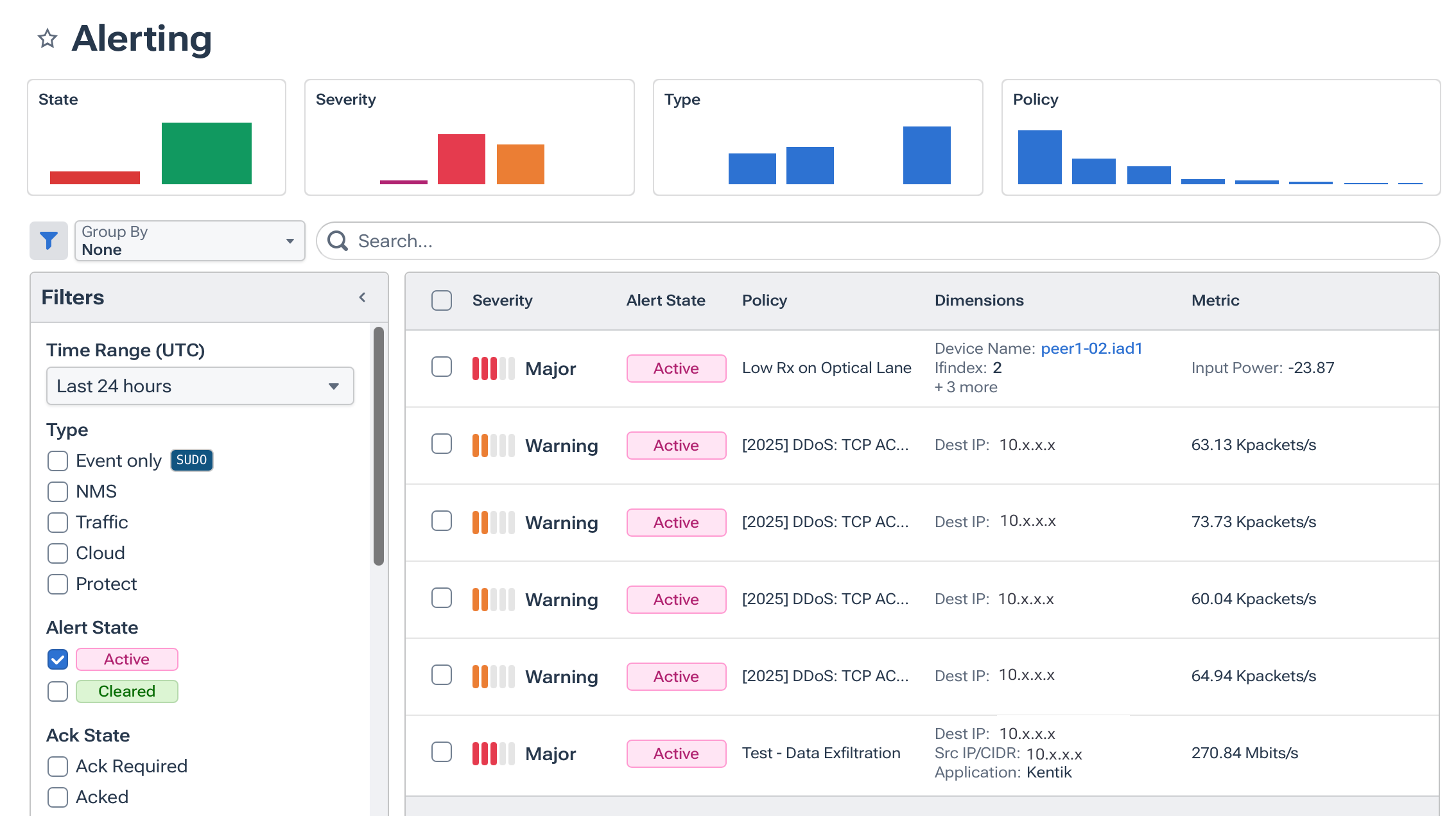
See security policy in action with alerts that help to quickly diagnose threats and understand their impact.
“Kentik quickly shows you abnormalities in traffic flow and allows you to easily drill down to get more detail.”
Network policy enforcement is the process of making sure access controls (e.g., security groups, ACLs, firewall rules) actually behave the way they were intended — permitting only authorized traffic and blocking everything else. Effective enforcement helps reduce unintended exposure and attack surface, lets teams verify segmentation, and ensures compliance with internal security standards and regulatory policies. Kentik helps visualize allowed and denied traffic across environments so you can validate that enforcement aligns with policy intent.
Ensure segmentation compliance by continuously validating observed traffic against intended policy across cloud and on-prem. Kentik helps by analyzing allowed and denied flows, enriching traffic with policy context, and alerting on drift or unexpected cross-segment communications so teams can verify least-privilege enforcement and remediate misconfigurations quickly.
Policy misconfigurations often show up as unexpected traffic flows or denied connections that shouldn’t occur under your intended rules. By correlating traffic with security metadata, continuous monitoring, and anomaly detection, you can surface suspicious activity quickly. Kentik lets you filter and investigate denied traffic, observe policy exceptions, and alert on traffic that violates expected security behavior so teams can fix misconfigurations before they become incidents.
Audit hybrid and multicloud network policies by inventorying configurations across clouds and on-prem, continuously monitoring policy behavior versus actual traffic, and alerting on drift or unexpected access. Tools like Kentik correlate flow and policy enforcement to show mismatches between intended rules and observed traffic, helping teams tighten controls, detect misconfigurations early, and simplify compliance reporting.
Treat “enforcement” as continuous verification: Confirm that only the required ports, protocols, identities, and paths are actually occurring, and alert when traffic violates least-privilege intent (unexpected east-west flows, rejected-traffic spikes, or new communications between sensitive segments). Kentik supports this by validating network policy outcomes against real traffic, highlighting unexpected exposure, and helping teams confirm segmentation and access controls behave the way they were intended. See: How to Harden Zero-Trust Cloud Network Policy “Kentik Blog: How to Harden Zero-Trust Cloud Network Policy”).
Prove compliance by producing evidence that only the intended communications are occurring, including which workloads talk, on what ports, across which segments, and where blocked or rejected traffic indicates attempted policy violations. Kentik supports this by monitoring allowed and rejected flows across hybrid environments so teams can continuously audit microsegmentation outcomes and generate defensible evidence for security and compliance reviews.



